Background
Devonport, known as the Gateway to Tasmania, is a vibrant city situated along the Mersey River in central north Tasmania, Australia. With a population of about 26,000, it serves as a major entry point for tourists arriving on the Spirit of Tasmania. The city is undergoing a transformation under the Living City Master Plan, aiming to develop new retail, business, and waterfront precincts to highlight its tourism, arts, food, and services.
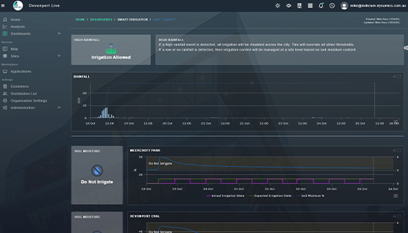
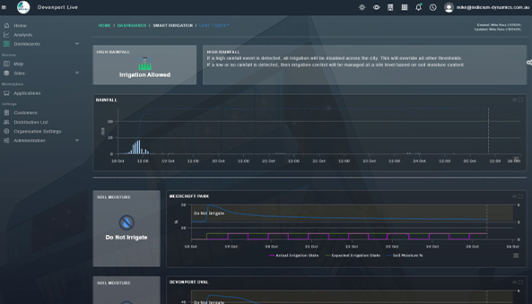
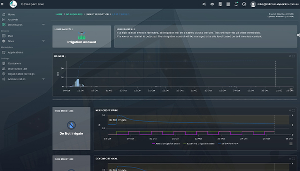
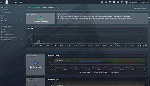
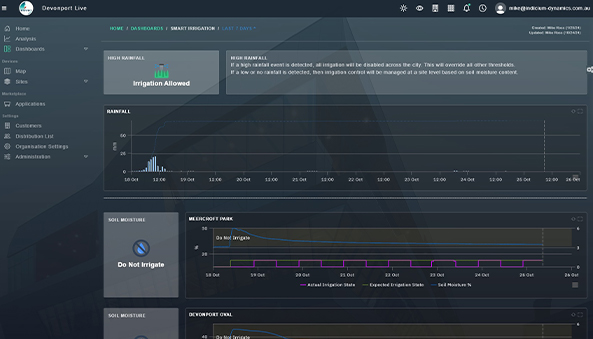
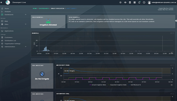
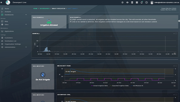
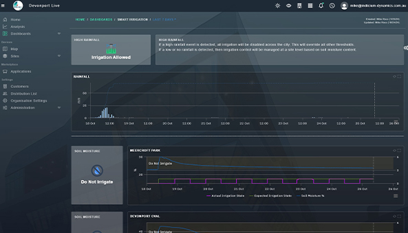
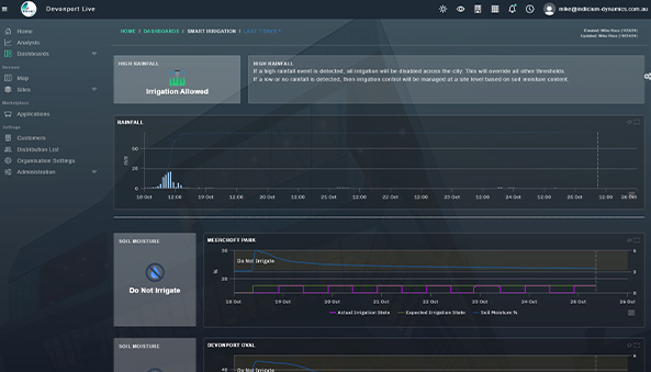
In alignment with this vision, the Council, led by Deputy General Manager Jeffrey Griffith, has initiated a smart irrigation project to optimize the city's irrigation practices using IoT and automation. This project leverages advanced technology to efficiently manage the irrigation of community parks and ovals, ensuring sustainable water usage, reducing operational costs, and maintaining lush, green spaces. The smart irrigation system integrates soil moisture sensors, weather data, and automated controls to deliver precise watering based on real-time environmental conditions. This innovative approach not only conserves water but also enhances the overall management and beauty of Devonport's public spaces
Also, the project has several data requirements, including:

The solution needed to seamlessly incorporate a diverse array of IoT sensors and devices to monitor various environmental and operational metrics within public spaces.

It was essential for the system to automatically initiate work orders based on data from IoT devices, ensuring efficient maintenance and management of public amenities.

Reliable and timely data collection was crucial to provide accurate, actionable insights for improving public space management and visitor experiences.

The platform required compatibility with the council's current systems to leverage and augment their existing operational workflows with new data insights.
 
 

















 
 

