Background
The dairy industry in New Zealand demands precision and reliability to maintain milk quality throughout the entire production process.
Agora, a sister company of Deosan with over 20 years of experience in this sector, recognized a need for on-farm technology that is cost-effective, transparent, resilient, and easy to use.
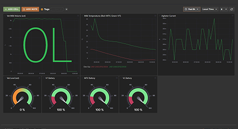
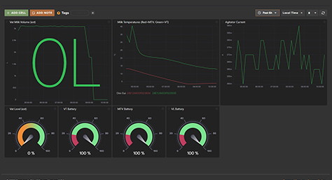
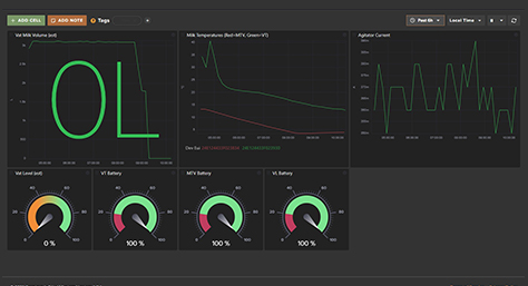
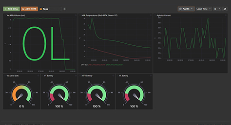
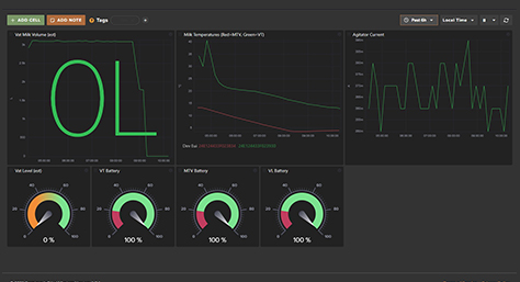
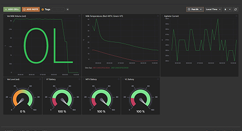
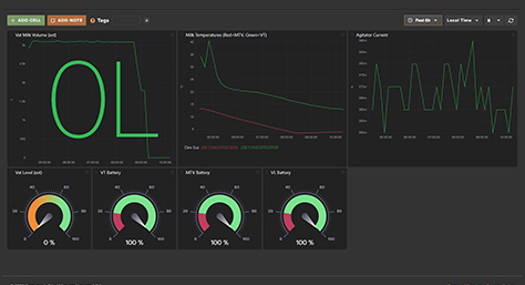
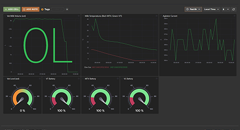
To address this, Scopious IoT developed a LoRaWAN®-based smart milk vat monitoring system by integrating Milesight's sensors and gateways with the Scopious IoT platform. The solution delivers continuous real-time insights into vat operations, helping farmers reduce losses, ensure compliance, and protect milk quality.











